INTEGRA HUB PARA PHYSIS
La capa analítica oficial para transformar los datos de Physis en tableros ejecutivos, modelos gerenciales y procesos automáticos.
EL DESAFÍO
INTEGRA HUB agrega una capa analítica sobre Physis que permite explorar la información con mayor nivel de detalle, cruzar indicadores y construir vistas específicas para cada área del negocio.
Integramos datos contables, operativos y externos en un único modelo gerencial, manteniendo la trazabilidad hacia Physis y asegurando consistencia en todos los reportes.
Automatizamos la extracción, transformación y carga de la información para que los reportes estén siempre actualizados, sin procesos manuales ni hojas de cálculo dispersas.
Unificamos la información de ventas, compras, costos y resultados en tableros ejecutivos que ofrecen una mirada 360° de la empresa, alineada con la realidad del negocio.
Si alguna de estas situaciones te resulta familiar, INTEGRA HUB para Physis es el complemento que necesitás para llevar tu gestión al siguiente nivel.
No reemplazamos a Physis: lo potenciamos con Business Intelligence, modelo gerencial y tableros ejecutivos desarrollados por Tecnología BI.
DECISIONES INTELIGENTES
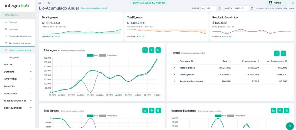
El tablero de Estado de Resultados (EERR) se alimenta de la información contable de Physis y permite a gerencias y equipos financieros visualizar resultados económicos de forma inmediata, con foco en tendencia, performance y variaciones respecto del pasado. Presenta ingresos, costos, márgenes y EBITDA bajo una estructura consolidada y navegable.
Solicitar demoEl panel de ventas integra la información comercial de Physis para ofrecer visibilidad total sobre facturación, volúmenes, mix de productos, unidades de negocio y comportamiento por cliente. Permite identificar patrones de demanda, oportunidades comerciales y variaciones relevantes para la estrategia comercial.
Solicitar demoLos informes personalizados transforman los datos de Physis en reportes diseñados según tu negocio: indicadores clave, análisis comparativos y métricas por unidad, proyecto o centro de costos. Eliminan procesos manuales y brindan una lectura precisa y adaptable para finanzas, dirección y control de gestión.
Solicitar demo
OBTÉN EL MÁXIMO RENDIMIENTO DE PHYSIS
INTEGRA HUB agrega una capa analítica sobre Physis con módulos diseñados para organizar, automatizar y exponer la información de forma clara y confiable.
Dashboard de gestión con EERR, KPI claves, ingresos, costos, márgenes y EBITDA, comparativos históricos y vistas por vertical de negocio, unidad, establecimiento o proyecto, alimentado desde Physis.
Vista unificada del negocio que integra ventas, compras, stock, contabilidad y presupuesto, brindando indicadores clave y comparativos para planificación, control y toma de decisiones estratégicas.
Informes de gestión que cruzan datos de Physis con otras fuentes para ofrecer una visión completa del negocio. Permiten analizar resultados, variaciones y KPI clave por unidad, período o centro de costos, facilitando decisiones ejecutivas.
Módulo de procesos para ejecución periódica y a demanda de tareas de extracción, transformación y carga de datos desde Physis y otras fuentes, con monitoreo de estados y validaciones.
Usuarios, roles y permisos que extienden al ámbito analítico el modelo de seguridad de la organización, controlando quién puede visualizar, parametrizar o ejecutar procesos.
Parametrización de conceptos contables, agrupación de cuentas y construcción de totalizadores para reflejar el modelo económico real del negocio sin modificar la contabilidad oficial de Physis.
NUESTRA SOLUCIÓN
Tres pasos para potenciar la información que ya tenés en Physis:
1️⃣ Extracción
Nos conectamos a Physis y otras fuentes relevantes para capturar los datos contables, comerciales y operativos que necesitás analizar.
2️⃣ Modelado y gestión
Organizamos la información en un modelo analítico gerencial, definimos conceptos, agrupamos cuentas y configuramos totalizadores según la realidad de tu negocio.
3️⃣ Visualización
Publicamos tableros de control y reportes avanzados, accesibles desde cualquier dispositivo, con seguridad por usuario y área.
🚀 Sin procesos manuales, sin duplicar información y respetando siempre la base contable de Physis.
Transformá la manera en que usás Physis para gestionar tu negocio:
→ Reportes en tiempo real
Olvidate de exportaciones manuales y esperas largas para cerrar números.
→ Visión 360° del negocio
Unificamos ventas, compras, costos y resultados en un único modelo gerencial.
→ Automatización total del reporting
Los tableros se actualizan automáticamente según la frecuencia definida para tus procesos.
→ Integración con otras fuentes
Complementamos la información de Physis con otros sistemas, archivos o fuentes externas cuando es necesario.
→ Mayores márgenes y control
Detectá desvíos, oportunidades de mejora y decisiones que impactan directo en la rentabilidad.
💡 Conocemos el ecosistema Physis y la dinámica de negocio de múltiples industrias. INTEGRA HUB sintetiza esa experiencia en una solución práctica y lista para implementar.
NOTICIAS