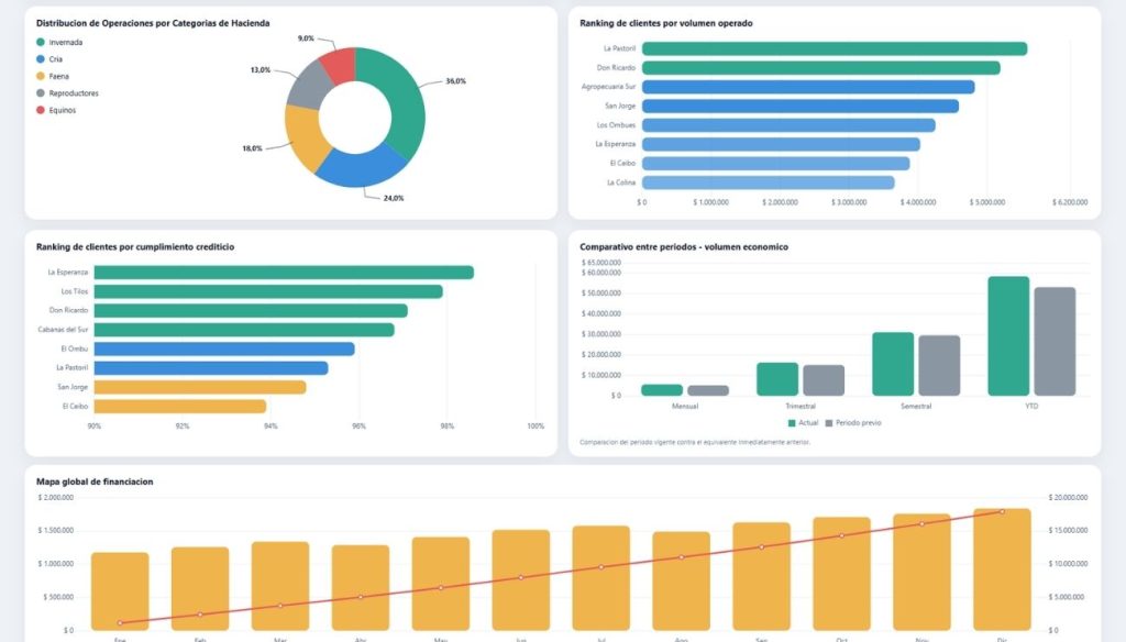
INTEGRA HUB para Consignatarios de Hacienda: inteligencia de negocios para analizar cartera, actividad y riesgo crediticio
Transforma la información de tu sistema de gestión en una visión clara del negocio. Analiza volumen operado, categorías de hacienda, comportamiento de pago, cartera de clientes y niveles de riesgo en una sola capa analítica.
INTEGRA HUB para Consignatarios de Hacienda te permite dejar atrás planillas dispersas, reportes manuales y análisis parciales para gestionar con información integrada y en tiempo real, sin reemplazar tu sistema actual.
Solicitar una Demo Conocer cómo funciona
